Интернет, Мобильная связь, ПК, КПК, и все в том же духе.
Write comments

Re: Власна енергобезпека

Ср янв 14, 2026 09:56:52

Форум піднявся з коми :)
Так як рік пройшов, то викладу деяку статистику по сонячній станції(4,25кВт панелей)
Може кому буде цікаво.
2025_4_25.jpg

В перший місяць включено ще й споживання грудня минулого 2024року, так як розумний будинок я підключив десь в перших числах 2025 року і воно взяло загальне споживання з регістрів інвертору.
Сильно це картину не змазує.
Висновки можна зробити по картинці. 3 місяці на рік толку з сонячної станції майже ніякого. Враховуючи власне споживання та КПД при всяких перетвореннях можна сказати, що ці місяці станція працює в 0.
Влітку станція забезпечує домогосподарство повністю. За рік економії ~9 тис. грн. При затратах близько 100 тис рахуйте окупність :)
Але при відключеннях міряти економію в гривнях ... Можливість спокійно працювати коштує набагато дорожче.
Так що можу рекомендувати ставити по можливості собі такі станції і не залежати від дій кремлівського підара.
Сэнсэй

Re: Власна енергобезпека

Вт фев 17, 2026 12:17:50

BIS писал(а):Можливість спокійно працювати коштує набагато дорожче

Золоті слова!
BIS

Re: Власна енергобезпека

Ср апр 01, 2026 11:06:37

Мені нравицця як воно горить. (с)
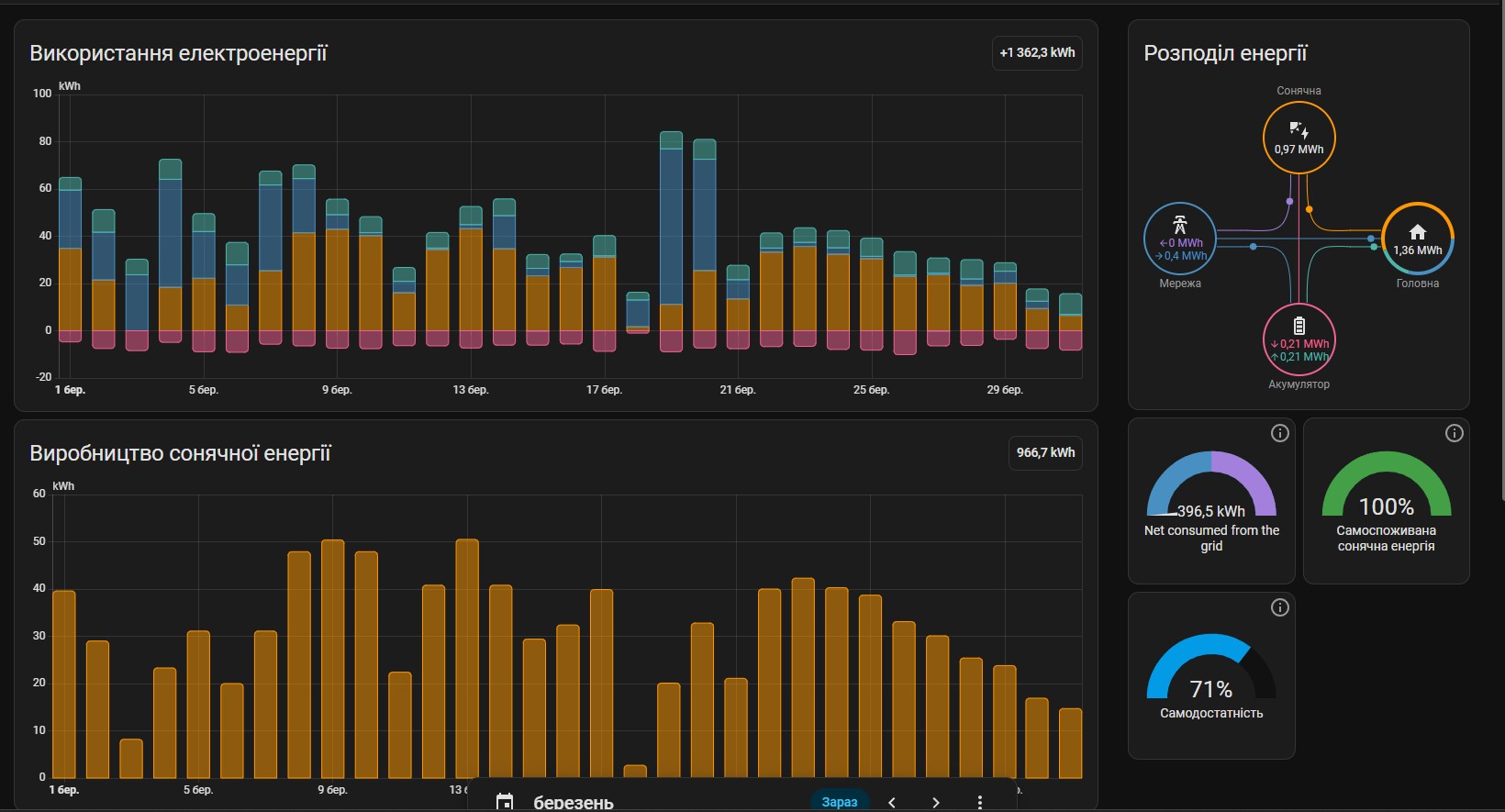
03_2026.jpg

За минулий місяць у дочки сонце перекрило 71% потреб в енергії включно з опаленням.
З нинішніми цінами на бензин електромобіль, як друге авто в сім'ю аж проситься :) Треба тільки на нього заробить :(
Write comments