Интернет, Мобильная связь, ПК, КПК, и все в том же духе.
BIS
- BIS
- Сообщений: 3392
- Зарегистрирован: Вс авг 21, 2011 18:05:23
- Откуда: Полтава
- Авто: X-trail e-power e-4orce n-connecta,X-trail 4WD CVT2.0 ACENTA
Re: Власна енергобезпека
Чт янв 02, 2025 14:15:14
Можна сказати перший сонячний день за зиму.
Тобто навіть зимового сонця з самими низькими кутами та коротким днем вистачає на домашні потреби.
Жалко тільки що таких сонячних днів малувато взимку
BIS
- BIS
- Сообщений: 3392
- Зарегистрирован: Вс авг 21, 2011 18:05:23
- Откуда: Полтава
- Авто: X-trail e-power e-4orce n-connecta,X-trail 4WD CVT2.0 ACENTA
Re: Власна енергобезпека
Вс янв 05, 2025 18:10:35
Сэнсэй"Погрався трішки "розумним будинком"

Запустив знову Home Assistant. Поставив оновлення, які воно запропонувало. Видалив інтеграцію інвертора і встановив заново. На диво все стало без питань і вже пару днів працює.
Що там цікавого. По перше HA збирає дані з інвертора кожні 15 секунд. Китайський додаток оновлюється раз на 5 хвилин.
Тобто в HA інформація актуальніша і більш детальна. Але в китайському додатку є деяка корисна інформація, якої не витягує HA.Дані, що інвертор отримує з BMS аккума в HA не витягуються. А там є корисний показник струм. Він передається зі знаком(дає уявлення це заряд чи розряд) і більш точно ніж малює інвертор без знаку. А також процент заряду батареї. Але думаю без цих показників можна прожити

Налаштував дашбоард по споживанню енергії.

- HA_2.jpg (38.64 KiB) Просмотров: 8045
Тут є деякі "особливості" з інвертора надходять дані з двох сутностей. chager PV та charger grid. Тусував різними способами різні сутності для цієї діаграми, але щоб більш менш відповідало дійсності довелось налаштувати так. Бреше воно в частині заряду/розряду аккумулятора. Воно туди зараховує всю енергію від панелей. А насправді в аккум іде частина, а частина напряму в будинок.
Ну то таке...
Прийшла мені вайфайна релюшка. Підключив її через додаток smart life. Запрацювала без проблем через хмару. Потім копнув глибше як її підключити до HA (бажано локально). Зрозумів що я не хочу йти цим шляхом. Там наче підключити можливо, але для цього треба зробити деякі танці з бубном. Наскільки я зрозумів... Зарееструвати в tuya девелоперський аккаунт і отримувати для кожного пристрою локальні ключі. Цей аккаунт діє якийсь час. Потім його треба продовжувати. Я вирішив, що поки у мене всього навсього один такий пристрій, то не треба йти в цьому напрямку. Замовив zigbee USB шлюз і релюшку. Як прийдуть, то продовжу гратись.
Мета автоматизацій наступна.
Будинок споживає 7-10 кВт щодоби. Аккум 5кВт(фактично 4 бо до кінця не розряджаю) Тобто споживачі, що потребують багато енергії(бойлер), бажано вмикати вдень, коли можна взяти енергію напряму від панелей. Бо бойлер бере під 2 кВт. Якщо бойлер ввімкнути увечері, то він доволі швидко висаджує аккум. Також треба контролювати струм розряду аккума. Якщо аккум віддає більше ніж 2,5 кВт, то це для нього "не корисно". Тобто, якщо на додачу до бойлера ввімкнулось ще щось потужне і перевантажує аккум, то треба бойлер вимкнути на якийсь час. Також може бути коли немає сонця і інвертор перемикається в bypass, то догріти в цей час бойлер(бажано вночі). Також не заважало б ще докупити якийсь термометр, шоб не вистудити бойлер автоматизаціями до холодної води

Як це зробити я поки не знаю. Відчуваю ще доведеться витратити якийсь час на вивчення питання
Ну якщо буде цей час на такі іграшки...
Сэнсэй
- Сэнсэй
- Сообщений: 21371
- Зарегистрирован: Вс ноя 11, 2007 13:32:10
- Откуда: Киев, Позняки
- Авто: Nissan Qashqai 2.0, TeknaPack, 2007, CVT, 4WD
Re: Власна енергобезпека
Вт янв 07, 2025 22:54:18
BIS писал(а):Як це зробити я поки не знаю. Відчуваю ще доведеться витратити якийсь час на вивчення питання
А якщо по найлегшому шляху? Приліпити й термоізолювати простенький Zigbee термометр прямо зверху до вихідного патрубку бойлера і зв'язати його з розумною розеткою, в яку бойлер включений? І в НА тоді сценарій наліпити, щоб при такій-то температурі в нічний/денний час бойлер включався/виключався?
BIS
- BIS
- Сообщений: 3392
- Зарегистрирован: Вс авг 21, 2011 18:05:23
- Откуда: Полтава
- Авто: X-trail e-power e-4orce n-connecta,X-trail 4WD CVT2.0 ACENTA
Re: Власна енергобезпека
Ср янв 08, 2025 19:43:09
СэнсэйМи ж не шукаємо легких шляхів

Запрограмуємо все як треба. Треба дочекатись цяцьок з Китаю.
"Па багатому" можна докупити ще за штуку баксів аккум. Тоді точно буде куди дівати і зайве сонце, і не страшно якщо бойлер ввімкнеться від аккума.
Але краще купити на 20-30 баксів релюшок у Китайців, трішки подумати та використовувати бойлер як ще один аккум.
Є у інвертора пару сутностей цікавих. Спробую ними погратись.

- ent.jpg (6.35 KiB) Просмотров: 7985
Зараз по такій погоді всеодно сонця не вистачає на все.
Як дочекаюсь цяцьок і щось зліплю, то відпишусь.
BIS
- BIS
- Сообщений: 3392
- Зарегистрирован: Вс авг 21, 2011 18:05:23
- Откуда: Полтава
- Авто: X-trail e-power e-4orce n-connecta,X-trail 4WD CVT2.0 ACENTA
Re: Власна енергобезпека
Вт янв 21, 2025 18:50:11
Прийшли zigbee-шні цяцьки з Китаю.
Замовив координатор Sonoff ZBDongle-E, релюшку на din рейку та пару термометрів.
Координатор одразу треба було прошити свіжою прошивкою. Витратив 4 години на те щоб з'ясувати як це зробити. В цих USB-шних свистках в різний час ставились різні чіпи і відповідно потрібні різні драйвера під вінду. При чому по QR коду з інструкції потрапляєш на сайт виробника, де вказані драйвери до старого чіпа і тоді гадаєш чому ж дрова не хочуть встановлюватись

Ну то таке. Встановив. Прошив. В home assistant встановив MQTT-broker та Zigbee2MQTT. Теж зайняло пару годин часу. Далі підключив термометри та релюшку. Написав простенькі автоматизації. Тепер буду спостерігати як вони працюють. Загалом на ці іграшки витратив годин 8-10(не рахуючи того що раніше дивився всілякі відосики). Зате мої знання в побудові розумного будинку розширилися
Сэнсэй
- Сэнсэй
- Сообщений: 21371
- Зарегистрирован: Вс ноя 11, 2007 13:32:10
- Откуда: Киев, Позняки
- Авто: Nissan Qashqai 2.0, TeknaPack, 2007, CVT, 4WD
Re: Власна енергобезпека
Пт янв 24, 2025 15:02:46
BIS
Класно! А як термометр установив на бойлері? A цей Sonoff працює лише з пристроями Sonoff чи будь-якими Zigbee? І на чому в тебе розгорнутий Home Assistant? Як віддалений доступ до нього робив, якщо робив?
BIS
- BIS
- Сообщений: 3392
- Зарегистрирован: Вс авг 21, 2011 18:05:23
- Откуда: Полтава
- Авто: X-trail e-power e-4orce n-connecta,X-trail 4WD CVT2.0 ACENTA
Re: Власна енергобезпека
Пт янв 24, 2025 21:22:36
Сэнсэй писал(а):Класно! А як термометр установив на бойлері?
У мене 100 літровий бойлер з теплообмінником. Я колись ліпив до нього сонячний колектор. Тут на форумі колись описував. Проробив він у мене три роки. Потім мені надоїло гратись так як я тут не жив. Зараз я перебрався сюди можна сказати на постійне проживання(батьки вже дуже старі), то можна погратись трішки.
Так от у бойлера збоку виходить два патрубки До верхнього патрубку стяжкою приліпив термометр кімнатний ~4$ і утеплив все двома шматками екструдованого пінополістеролу. Термометр показує градусів на 5-10 нижче реальної температури води й ще з часовим лагом хвилин 20-30. Але для того щоб зрозуміти що гаряча вода скінчилась такої точності вистачить

У бойлера є всередині трубка для датчика температури в гільзочці. Але я такого zigbee термометра з виносним датчиком без якихось додаткових релюшок та зовнішнього живлення не знайшов коли замовляв. Пізніше знайшов за ~15$ але вже не став замовляти
Сэнсэй писал(а):A цей Sonoff працює лише з пристроями Sonoff чи будь-якими Zigbee? І на чому в тебе розгорнутий Home Assistant? Як віддалений доступ до нього робив, якщо робив?
Home Assistant на raspberry pi 4.
До координатора Sonoff без проблем підключились кімнатні термометри/вимірювачі вологості tuya та релюшка на din рейку tongou (теж tuya).
Віддалений доступ не робив. Поки не треба.
https://youtu.be/WKNmMcLRhvs?si=88_qcqFRVjM1SgnK По посиланню кіно як зробити зовнішній доступ.
Накидаю нижче трохи картинок. Може кому цікаво буде.
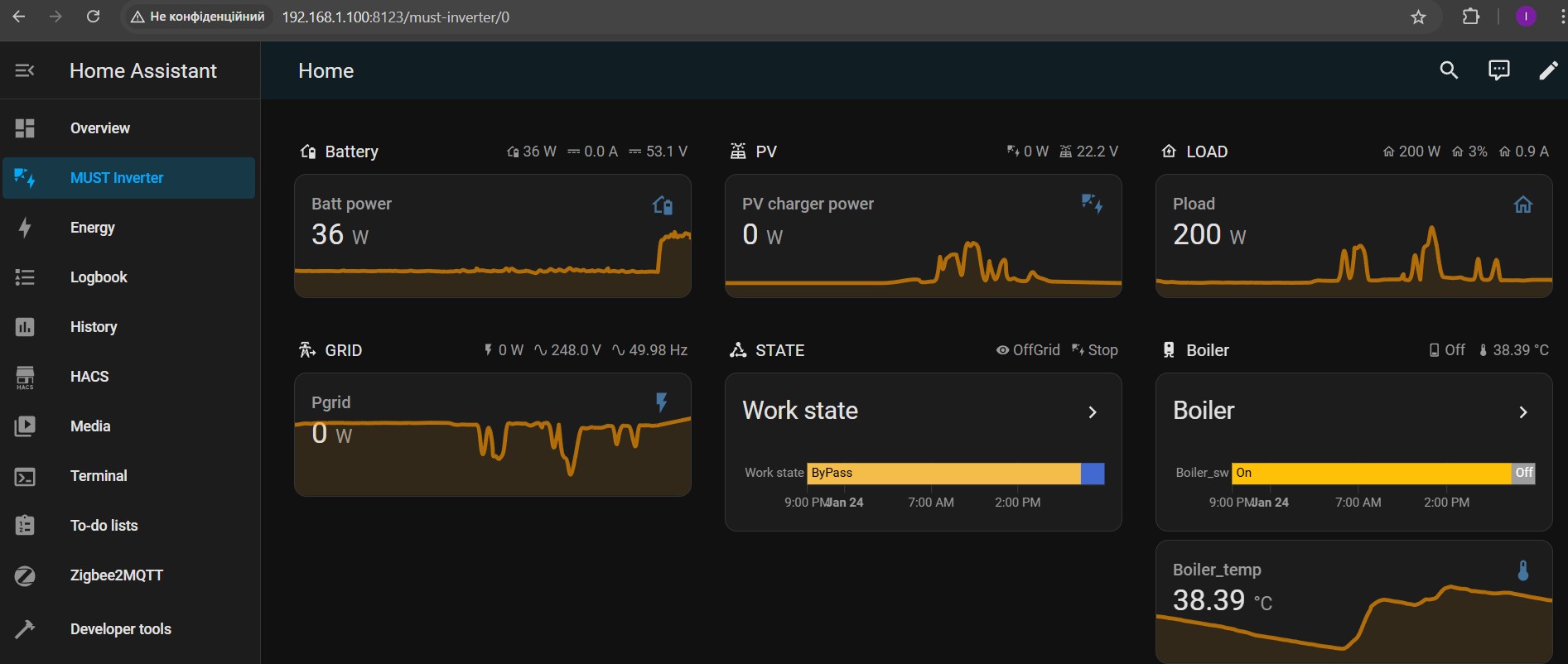
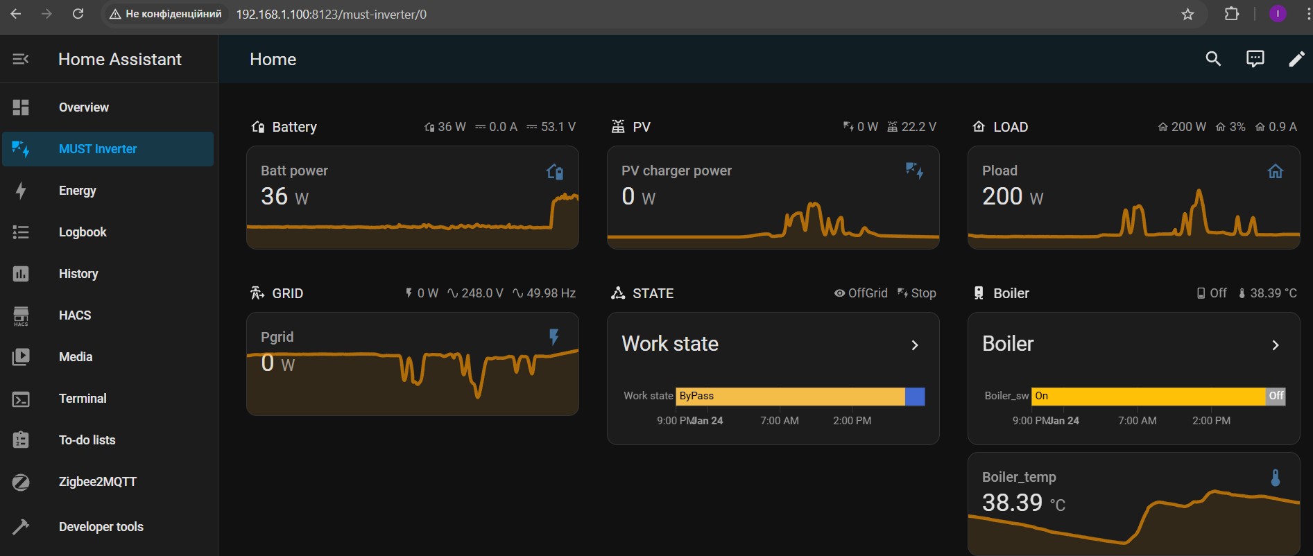
Зробив дашбоард з основними параметрами
На ньому графіки умовно згладжені. При натисканні більш точно можна подивитись.
Наприклад, це покази температури в кімнаті.
А тепер саме цікаве. Що ж взимку виробляє сонячна станція на 4,25 кВт панелей

190,3 - 177,8 = 12,5 кВт*год енергії

Інше 3 52,9 пішло на власне споживання. Хоч не в мінус і то добре.
5 січня було весь короткий день сонечко, то виробило 8кВт
Сподіваюсь що скоро сонечка стане більше.
Сэнсэй
- Сэнсэй
- Сообщений: 21371
- Зарегистрирован: Вс ноя 11, 2007 13:32:10
- Откуда: Киев, Позняки
- Авто: Nissan Qashqai 2.0, TeknaPack, 2007, CVT, 4WD
Re: Власна енергобезпека
Пт янв 24, 2025 22:26:09
BISНа кінець січня обіцяють ледь не +20 на дворі, то ж будеш зайву енергію з панелей роздавати сусідам відрами
BIS
- BIS
- Сообщений: 3392
- Зарегистрирован: Вс авг 21, 2011 18:05:23
- Откуда: Полтава
- Авто: X-trail e-power e-4orce n-connecta,X-trail 4WD CVT2.0 ACENTA
Re: Власна енергобезпека
Вс фев 02, 2025 17:54:28
Погрався я трішки розумним будинком.
Все працює як і планувалось. Мені подобається.
Напишу тут. Може комусь буде корисно.
Ввідні дані: Китайський off-grid інвертор MUST 5,5кВт. Аккум на 100 А*г з рекомендованими виробником струмами заряду 0,2С(20А) та розряду 0,5С(50А) максимальний струм розряду 100А(але для аккума не корисно перевищувати рекомендований). Поле сонячних панелей 4,25 кВт.
По спостереженням постійне споживання будинку 200-250 Вт.
Великий споживач бойлер 2кВт потужності і споживає 30-40% від загального споживання.
Інші великі споживачі мікрохвильовка, кавоварка, чайник, праска, фен... працюють короткочасно. Включення пралки можна планувати на потрібний час.
Типовий набір для багатьох.
Китайські цяцьки розумного будинку описував вище. Тут опишу логіку автоматизацій.
Мета відокремити споживання бойлеру від заряду/розряду через аккум. Аккумулятор має співставну з бойлером ємність по енергії(для його нагріву потрібно 4-6кВт*год).
В інверторі налаштований струм заряду від мережі 5А. Не бачу сенсу переганяти енергію мережі через аккум в умовах відсутносі відключень. Влітку можливо взагалі відключу заряд від мережі. Якщо сонця нема, як зараз, то сидим в режимі Bypass на мережі і споживаєм, а що сонце через хмари насвітить, то трамбуємо в аккум

Автоматизації.
1 Коли інвертор переходить в режим Bypass, це означає, що аккум висадився до вказаного відсотка і енергії чекати щось від сонця марно. Вмикаємо бойлер. Можна ще поставити умову по часу нічного тарифу. У мене лічильник звичайний, то з часом не переймався.
2 Коли інвертор переходить в режим OffGrid, то вимикаємо бойлер.
В режимі OffGrid нам важливо, при наявності сонця, затрамбувати побільше енергії в аккум та нагріти бойлер. А також не допускати перевантаження аккумулятора. Тому автоматизації привязав до струму заряду/розряду батареї.
3 Коли інвертор в режимі OffGrid та струм заряду батареї (він зі знаком мінус при зарядці) менше ніж -15А на протязі 10хвилин, то вмикаємо бойлер. Ця автоматизація при наявності сонця (принаймні потужністю 0,8кВт) вмикає бойлер.
Далі вимкнення бойлера, якщо сонце зайшло, або ввімкнувся інший потужний споживач.
4 Коли інвертор в режимі OffGrid та струм розряду батареї більше 20А на протязі 5 хвилин, то вимикаємо бойлер.
5 Коли інвертор в режимі OffGrid та струм розряду батареї більше 45А на протязі 1 хвилини, то вимикаємо бойлер.
Ще можна додати сюди в автоматизації умову по температурі. Але поки що в мене бойлер ні разу не вистигав до холодної води. Тому поки з температурою не переймався.
Сьогодні сонечко трішки виглядувало з-за хмар, то максимум, що бачив від 4,25 кВт-ного поля - 3,45кВт. Вже непогано. Лишилось дочекатись нормальної погоди і як сонце підніметься вище.
Сэнсэй
- Сэнсэй
- Сообщений: 21371
- Зарегистрирован: Вс ноя 11, 2007 13:32:10
- Откуда: Киев, Позняки
- Авто: Nissan Qashqai 2.0, TeknaPack, 2007, CVT, 4WD
Re: Власна енергобезпека
Ср фев 05, 2025 13:30:25
BIS писал(а):Все працює як і планувалось. Мені подобається.
Ну, якщо навіть тобі подобається, значить, все працює просто ідеально

Мої вітання!
P.S. Господи, куди ми котимось... Будь-яку дрібницю можна спитати у штучного інтелекту в ChatGPT на телефоні, роботою домашніх пристроїв керує Розумний будинок, в селах на будинках цілі поля сонячних батарей

Залишилось для повного щастя лише антигравітація, термоядерний синтез і щоб хуйло здохло.
bykovdima
- bykovdima
- Сообщений: 9912
- Зарегистрирован: Ср май 28, 2008 14:02:03
- Откуда: Миколаїв
- Авто: не кашкай
Re: Власна енергобезпека
Ср фев 05, 2025 16:52:04
Сэнсэй
останнього буде достатньо )
BIS
- BIS
- Сообщений: 3392
- Зарегистрирован: Вс авг 21, 2011 18:05:23
- Откуда: Полтава
- Авто: X-trail e-power e-4orce n-connecta,X-trail 4WD CVT2.0 ACENTA
Re: Власна енергобезпека
Пн фев 10, 2025 17:21:57
Сэнсэй писал(а):На кінець січня обіцяють ледь не +20 на дворі, то ж будеш зайву енергію з панелей роздавати сусідам відрами

Сьогодні весь день було сонечко. Задумався про відра
Дійсно, щоб можливо було витиснути максимум з панелей треба, або накупити аккумуляторів, або скидати в мережу, або мати споживача, куди дівати "зайву" енергію.
Перший варіант - дорого.
Другий - дорого оформлення і не платять по зеленому тарифу.
А третій варіант це мабуть ставити теплоаккумулятор. Бо бойлер на 100 літрів нагрівся відносно швидко.
Над третім варіантом буду думати. В планах є оновлення системи опалення з встановленням ТА. Але коли цим займусь ще не знаю.
На картинці червоним відмічено час, де енергія "пропадає" через відсутність споживачів. Зазвичай навантаження ще меньше ніж на картинці.
Сэнсэй
- Сэнсэй
- Сообщений: 21371
- Зарегистрирован: Вс ноя 11, 2007 13:32:10
- Откуда: Киев, Позняки
- Авто: Nissan Qashqai 2.0, TeknaPack, 2007, CVT, 4WD
Re: Власна енергобезпека
Пн фев 10, 2025 17:55:00
BIS писал(а):або мати споживача, куди дівати "зайву" енергію
Як не крути, а Теслу доведеться купувати

В неї можна добряче понаскидати зайвого
BIS
- BIS
- Сообщений: 3392
- Зарегистрирован: Вс авг 21, 2011 18:05:23
- Откуда: Полтава
- Авто: X-trail e-power e-4orce n-connecta,X-trail 4WD CVT2.0 ACENTA
Re: Власна енергобезпека
Пн фев 10, 2025 18:56:27
Сэнсэй писал(а):Як не крути, а Теслу доведеться купувати

В неї можна добряче понаскидати зайвого
Ага. А потім докупити панелей. І так по колу
BIS
- BIS
- Сообщений: 3392
- Зарегистрирован: Вс авг 21, 2011 18:05:23
- Откуда: Полтава
- Авто: X-trail e-power e-4orce n-connecta,X-trail 4WD CVT2.0 ACENTA
Re: Власна енергобезпека
Пт фев 28, 2025 19:36:43
Зима закінчилась. У лютому сонечко вже присвічувало.
Закину статистику. Може кому буде цікаво.
З 236кВт*год спожитого з мережі взято ~100.
96кВт*годин з усього спожив бойлер.
В безхмарні дні з мережі не бралось нічого. Так що для домашнього вжитку така система юзабельна. З врахуванням, що панелі зараз здешевшали майже вдвічі, від того що я брав, та й інше обладнання просіло в ціні, то можу рекомендувати...
Powered by phpBB © phpBB Group.
phpBB Mobile / SEO by Artodia.